
Kemp 在 2021 年 4 月 6 日宣布,將 Flowmon 產品 - 網路效能監看和診斷(NPMD)功能,與 LoadMaster 負載平衡器進行整合,讓 LoadMaster 應用程序體驗(AX)提升至嶄新的境界。所有 Kemp LoadMaster 都具有導出內部網路流資訊的功能,對網路的狀態和效能,提供完美的透明度。
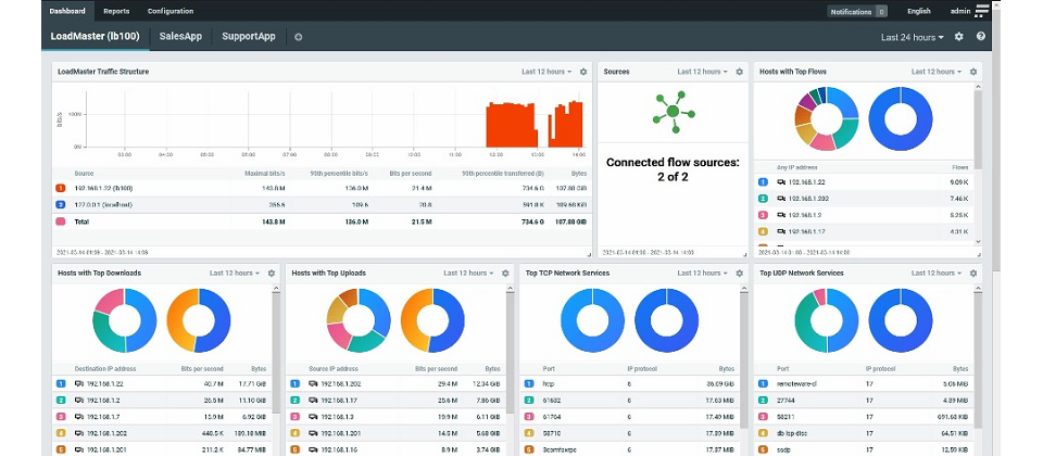
在邊際運算和雲架構的影響下,應用程式架構複雜性日益增加,網路透明度是應用程式在資安、可用度和效能各個面向,保持高品質的關鍵因素。借由強化的網路遙測統計數據和 Kemp Flowmon Collector 提供的可視化功能,資訊人員可輕鬆查明問題的根本原因;同時深入掌握網路每個細節,在任何服務更新或中斷之前及早發現問題。
“ 透過整合這兩種互補技術,資訊人員可為他們的使用者提供 always-on 的應用程序體驗 。”KEMP 產品策略副總裁 Jason Dover 說。“ 負載平衡是優化應用程式體驗的必要基礎結構。將其可視性擴展到網路流量中,可使資訊人員在整個應用程式交付鏈中進行深入的效能分析和主動頻寬監看。”
除了完整的 NPMD 功能外,Kemp Flowmon Collector 還提供了零日攻擊偵測、自動化網路封包分析和深度網路異常行為檢測和回應(NDR)。
透過將網路遙測技術與 Kemp Flowmon Collector 結合使用,資訊人員可以:
-
完整應用程式交付鏈的可視性,以識別瓶頸、錯誤配置和潛在的資安問題。
-
全天候監看使用者體驗和網路使用情況,預測並主動調適使用高峰及鏈路飽和等問題。
-
利用單一明確的應用程式上下文來源,確認應用程式、網路和資安問題的根本原因。
-
改善網路效能和資安問題的可視性,在問題發生前回應使用者需求和資安預警。
熱門新聞
2026-02-09
2026-02-06
2026-02-06
2026-02-06
2026-02-06
2026-02-06