
IBM
IBM在2月上旬發表FlashSystem快閃儲存產品線的更新中,除推出3款新一代產品外,另一大重點是同時推出的FlashSystem.ai自主管理功能,可基於AI代理技術,提供一系列自動化的AI管理功能,取代過往需要人力設定的管理工作。
過去幾年來,各大儲存廠商都先後為其產品引進AI輔助管理功能,但基本上都是屬於監控、諮詢類型的應用,而不允許AI功能主動調整系統設定、資源配置,這類操作存在著危及資料的可能性,因而被視為禁區,只允許人工操作。而我們在IBM這次產品發表中,赫然見到IBM將FlashSystem.ai的應用範圍,擴展到這些以往被認為只允許完全由管理者人工操作的面向,可算是AI儲存管理上的一大步。
主要應用面向
FlashSystem.ai的基本概念,是透過結合自然語言對話與代理式AI技術,將管理者的意圖,由AI轉化為實際的自動化操作。IBM表示其用途有這幾個面向:
●日常管理:管理者可透過對話(目前只支援英語,目前尚未有支援其他語種的計劃),要求系統執行日常管理任務,例如建立或增加磁區(Volumes)、主機(Hosts)、磁區群組(Volume Groups),從而實現「零點擊」(Zero-click)的資源配置方式,無須管理者點選或輸入指令,就能完成前述配置工作。
●災難復原與資料保護應用配置:透過AI代理協助設定災難復原架構,包括配置遠端複製原則(Replication policies)、建立受保護的快照(Safeguarded copies)以及設定快照原則等。
●系統狀態查詢與動態更新:管理者能透過對話來查詢詳細的系統狀態,例如列出儲存池、主機映射、分割區等資訊,並能執行更新系統配置的操作,例如重新命名物件、擴充磁區大小或修改原則等。
●主動式系統最佳化設定(Proactive Optimization):依照管理者要求的服務等級協定(SLA),自動動態的調整儲存資源組態,並主動識別潛在問題與提供修復建議。
●安全性感知與動態法規遵循(Context-Aware Security & Dynamic Compliance):自動偵測威脅並回應時間,同時執行與確保系統遵守管理者設定的SLA與法規遵循策略。

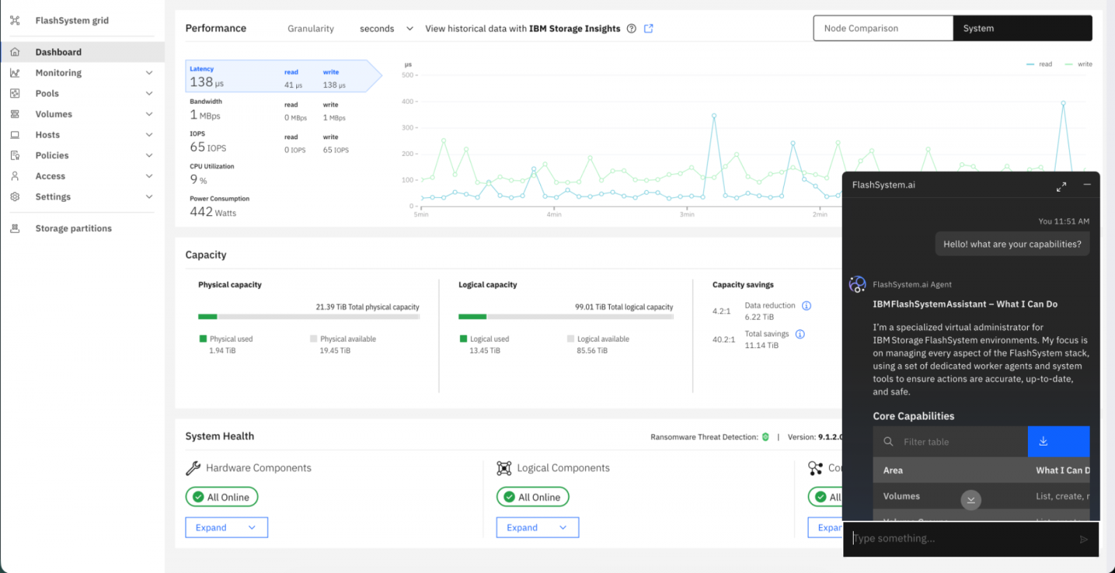
FlashSystem.ai的操作介面
用戶透過對話框與FlashSystem.ai互動,然後由後者將用戶的指示,轉化為自動的功能執行。
應用上的安全邊界
就我們來看,過去儲存平臺上的AI管理功能,大多只涉及前述第2、3、5點的部分內容,如幫助管理者設定資料保護策略,查詢系統狀態與威脅偵測等,第1與第4點這類自動變更資源配置的操作,由於具有危險性,基本上是沒有的。
不過IBM也向我們強調,確保企業資料的安全,FlashSystem.ai的運作是基於「不造成傷害(cause no harm)」的原則,確保管理員對系統的絕對控制權,因而運作上設定了這些限制,包括:
●禁止執行破壞性動作:AI不允許執行任何可能影響資料可用性的操作,也就是說無法刪除系統上的任何物件。
●無法縮減容量:AI在調整容量配置時,只能增加容量,無法縮小容量。
●強制要求管理員參與(Human-AI Collaboration):雖然FlashSystem.ai能夠自主規劃並執行,但所有設定的變更,都必須經過管理者授權確認後才會執行。
從這幾點操作限制來看,FlashSystem.ai是基於管理者人工授權下的自動化管理,而非完全的自主管理,這固然形成運作的限制,但也藉此保有安全上的邊界。
啟用與部署需求
令人意外的是,我們原本預期FlashSystem.ai只適用於這次發表的新款FlashSystem,但IBM表示,此項功能可適用於大多數FlashSystem產品。
FlashSystem.ai本身是以容器部署於用戶端儲存設備上,透過連結IBM的Storage Insights雲端管理平臺,在IBM watsonx.ai平臺的支援下運作。除了不支援FlashSystem 5015與5045系列以外,能搭配5x00、7X00、9X00與SVC系列運作,系統韌體版本需在9.1.0以上。若用戶環境採用網格互聯(Flash Grid)架構,則至少需要有一臺FlashSystem或SVC的版本為9.1.2,才能用來代管 FlashSystem.ai介面。
由於FlashSystem.ai後端連結Storage InSights雲端管理平臺,所以用戶環境必須允許連線Storage Insights,且參與的FlashSystem須啟用Cloud Call Home(雲端列管)功能。FlashSystem.ai容器也必須能夠連線到FlashSystem與SVC設備的REST API介面,同時也需賦予管理者(Administrator)帳戶權限,才能執行設定變更,若用戶只需檢視與監控功能,則可使用較低權限。
.png)
FlashSystem.ai的運作架構
FlashSystem.ai以容器部署於用戶端儲存設備上,後端連結IBM的Storage Insights雲端管理平臺,在IBM watsonx.ai平臺的支援下運作。
AI儲存管理上的關鍵一步
如同我們前面提到的,過去的儲存平臺AI管理功能,多局限於監控應用範疇。我們也在一些備份或資料保護平臺上,看到可協助設定應用架構與執行政策的AI管理功能,但這些設定是應用在資料複本,而不是用在生產環境的原始資料上。
而IBM FlashSystem.ai將AI管理應用在第一線主儲存設備資源配置的作法,可說是AI儲存管理應用上的大膽創舉,若能被用戶接受,將會改變未來儲存管理的面貌。
熱門新聞
2026-03-02
2026-03-02
2026-03-02
2026-03-02
2026-03-04
2026-03-03
2026-03-02